icon-bg
icon-bg
icon-bg

Network Olympus

v. 1.8.3 / 16 aprile 2025 / Per Windows
Gratuito per 30 giorni
Gratis per 30 giorni
25 novembre 2025
We’re Now on Reddit! Join the Conversation

We’re excited to share that Softinventive Lab now has an official presence on Reddit.

21 marzo 2025
Total Software Deployment 3.5: new assistants and actions

The long-awaited TSD update is here, bringing significant improvements to software and computer storages.

Panoramica

Software per il monitoraggio di computer, server e risorse di rete

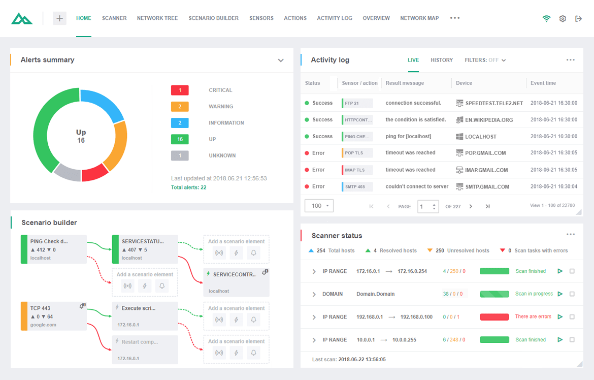
Network Olympus è un software progettato per il monitoraggio dettagliato di computer, server e dispositivi di rete. Pensato per chi ha bisogno di un controllo continuo e puntuale di singoli computer e reti locali, è la soluzione ideale per i servizi che richiedono una supervisione costante. Questo software d’avanguardia per il monitoraggio di rete garantisce la massima disponibilità dei sistemi, segnala subito eventuali criticità e le risolve con la massima efficienza eseguendo vari scenari e fornendo report dettagliati su ogni anomalia.

Supervisione della rete

Mantieni sempre online la tua infrastruttura: Network Olympus individua in tempo reale anomalie e malfunzionamenti, ti avvisa non appena si verificano e ti aiuta a risolverli in modo efficiente, fornendoti report esaustivi per una gestione sempre puntuale.

Monitoraggio dei server

Grazie al protocollo WMI, puoi tenere d’occhio ogni aspetto dei tuoi server: prestazioni, disponibilità, spazio su disco, presenza e dimensioni di file o cartelle. Network Olympus acquisisce e analizza tutti i dati in tempo reale per offrirti una visione sempre aggiornata.

Mappatura delle rete

Network Olympus offre una funzione di mappatura web che illustra automaticamente la topologia della tua rete, mostrando dispositivi e connessioni per un monitoraggio a 360°. Ogni sensore aggiorna lo stato in tempo reale e basta un clic sulla mappa per accedere al report di monitoraggio del dispositivo selezionato.

Analisi

Processo di analisi

Network Olympus è dotato di un modulo di analisi integrato e avanzato che setaccia la rete per raccogliere dati preliminari sui dispositivi esistenti, popolando automaticamente il database. È il primo passo per avviare un monitoraggio efficace e continuo.

Flussi di lavoro ottimizzati

Grazie alla sua interfaccia intuitiva, Network Olympus rende agevole la gestione dell’intero ambiente di rete, offrendone un quadro chiaro e completo: mappe interattive, strutture gerarchiche e strumenti di automazione aiutano a snellire le operazioni e a gestire le reti con maggiore efficienza, senza richiedere competenze tecniche avanzate.

Sensori

Panoramica

Network Olympus ricorre a una varietà di sensori di monitoraggio per connettersi ai dispositivi e raccogliere informazioni preziose. Questi sensori applicano diversi protocolli ai sistemi per analizzarne un’ampia gamma di aspetti. In caso di valori anomali, il software è programmato per eseguire una serie di azioni predefinite, affermandosi come una soluzione efficiente per la supervisione della rete. Network Olympus offre oltre 30 indicatori suddivisi in quattro categorie (System, WinBase, NetBase e FileSystem), garantendo un monitoraggio completo.

Sensori di sistema

Con Network Olympus, monitorare i sistemi Windows per individuare potenziali minacce è semplicissimo. I sensori WinBase e System assicurano il corretto funzionamento del sistema operativo, tenendo traccia dei seguenti parametri:

Carico della CPU: acquisisci informazioni dettagliate sul carico dei processori per evitare che raggiungano livelli critici.

Utilizzo della memoria: monitora con efficacia l’uso della memoria sia fisica che virtuale grazie a sensori estremamente versatili e facili da configurare.

Numero di utenti e processi: tieni sotto controllo il numero di processi in esecuzione e di utenti connessi su qualsiasi computer remoto.

Sensori di rete

Monitorare le risorse all’interno e all’esterno della rete locale è d’importanza cruciale. I sensori NetBase permettono di verificare la disponibilità di un ampio spettro di porte e la raggiungibilità dei servizi, coprendo numerosi protocolli, tra cui TCP, ICMP, FTP, HTTP, POP3, SMTP, Telnet e IMAP.

Sensori del file system

Network Olympus offre funzionalità avanzate per il monitoraggio del file system, che non si limita al sistema operativo: ogni singolo file è sotto controllo! Puoi monitorarne e verificarne vari parametri come dimensione, esistenza, integrità (CRC32), numero, confronto, spazio su disco e contenuto.

Azioni

Azioni e notifiche

Se Network Olympus rileva anomalie, può eseguire una serie di azioni predefinite, notificando tempestivamente i problemi e avviando misure immediate per mitigarne l’impatto. In base alle impostazioni personalizzate, il software può eseguire script, riavviare servizi o postazioni, lanciare applicazioni specifiche e registrare i dati degli eventi per analisi future. Nelle situazioni di emergenza, il programma reagisce in base al feedback dei sensori e ai risultati delle operazioni.

Combinazioni funzionali ed efficienti

Il generatore di scenari è una funzionalità di Olympus con cui puoi configurare sequenze di azioni che si attivano in caso di anomalie. Grazie a un’interfaccia intuitiva, puoi creare facilmente flussi di lavoro automatizzati, anche complessi e ramificati, unendo sensori, azioni e notifiche. Ogni attività viene meticolosamente riportata sia nel registro dedicato che in report dettagliati per non perdere mai traccia di nulla.

Monitoraggio potenziato con notifiche

L’integrazione delle notifiche con le azioni rende il monitoraggio decisamente più efficiente. Queste notifiche fungono da avvisi informativi che mantengono gli amministratori aggiornati su ogni variazione di stato del sistema. Network Olympus offre un’ampia gamma di opzioni di notifica, consentendo di personalizzare interamente l’esperienza di monitoraggio.

Azioni e notifiche automatiche

Network Olympus offre una vasta gamma di azioni e avvisi automatici che aiutano a ridurre i tempi di inattività del sistema. L’interfaccia intuitiva del software facilita l’impostazione di varie azioni, tra cui:

Avvisi: visualizzazione di messaggi o popup, riproduzione di suoni, scrittura su file, notifiche e-mail, Jabber e altro ancora.

Azioni: avvio di applicazioni, esecuzione di script, ricaricamento di servizi, riavvio del computer e così via.

Tutte le azioni eseguite e le variazioni dei parametri osservate vengono costantemente registrate, fornendo una panoramica chiara e completa dello stato della rete nel tempo.

Scenari

Scenari di monitoraggio

Il generatore di scenari di Network Olympus è uno strumento progettato per automatizzare i flussi di lavoro del sistema. Questo strumento avanzato è fondamentale per creare e gestire vari scenari di monitoraggio, ottimizzando l’intero processo.

Oltre a pianificare i processi di monitoraggio, offre anche una vasta gamma di opzioni per rispondere alle emergenze di rete e diagnosticare i problemi correttamente.

Scenari ramificati

Con il generatore di scenari, puoi ottenere un’esperienza di monitoraggio uniforme e coerente creando scenari complessi e ramificati. Ogni ramo dello scenario è facile da gestire con l’aggiunta di notifiche, sensori e azioni.

Interfaccia intuitiva

Grazia alla pratica interfaccia, creare script complessi diventa un gioco da ragazzi. Il generatore di scenari consente di associare gli scenari di monitoraggio a dispositivi singoli o in gruppo.

Schemi di monitoraggio flessibili

Le funzionalità del generatore di scenari sono estremamente versatili. Permettono una gestione completa di ogni combinazione di sensori, azioni e notifiche, consentendo agli utenti di adattare i processi di monitoraggio alle proprie esigenze specifiche.

Un sistema efficace per un monitoraggio affidabile

Network Olympus vanta un sistema di monitoraggio avanzato e sicuro che rileva prontamente i malfunzionamenti e previene potenziali disastri. La sua tecnologia basata sui sensori crea una catena logica che attiva le risposte del sistema, garantendo notifiche immediate sullo stato dei dispositivi. Il software registra in modo completo l’intero processo di monitoraggio, aiutando a tracciare i problemi e comprenderne l’origine.

Struttura di monitoraggio sicura

Come usare il generatore di scenari

Il generatore di scenari può essere usato in vari modi per automatizzare gli interventi informatici. Ecco alcuni esempi:

Verifica della disponibilità dei server: controlla regolarmente la stabilità di server e siti web, avvisandoti all’istante in caso di problemi.

Controllo del valore delle chiavi di registro: monitora e ripristina i valori delle chiavi sui dispositivi remoti in caso di variazioni.

Verifica dello stato online: tiene traccia dello stato di tutti i dispositivi di un gruppo, registrando i dati dei sensori e inviando una notifica agli amministratori se un dispositivo va offline, e fornisce inoltre registri dettagliati per ogni ciclo di controllo.

Controllo della disponibilità del server

Statistiche

Registro delle attività

Network Olympus traccia meticolosamente lo stato di tutti i sensori e documenta ogni azione intrapresa, mantenendo un registro esauriente delle attività. Questo software di tracciamento di rete consente di accedere ai dati tramite il widget del registro attività per analizzare i processi e individuare eventuali problemi di prestazioni.

Modalità di visualizzazione del registro

I dati di monitoraggio in Network Olympus possono essere visualizzati sia dal vivo (per eventi in corso) che in modalità cronologica (per l’archivio storico), migliorando l’efficienza dell’analisi.

Filtri

I filtri di ricerca sono uno strumento pratico e avanzato per reperire dettagli in modo rapido e preciso. Puoi affinare la ricerca per tipo di sensore, esito delle azioni o efficienza dei dispositivi, analizzando le prestazioni e individuando eventuali colli di bottiglia. Combinando vari filtri, puoi inoltre massimizzarne i risultati.

Mappa di rete

Un unico software di mappatura per infinite possibilità

Network Olympus ti mette a disposizione uno strumento che interagisce con la struttura della tua rete, mostrandoti l’intero sistema di dispositivi connessi. Il software di mappatura è una soluzione completamente integrata che mostra i nodi della rete per consentirti di gestire i dispositivi in maniera interattiva ed efficiente.

Visualizzazione della rete

L’editor di mappe è suddiviso in due sezioni principali:

Struttura di rete: il modulo che esegue l’analisi e aggiunge automaticamente i dispositivi a una struttura gerarchica, offrendo capacità di supervisione complete, come l’implementazione di gruppi di strutture.

Mappa di rete: la sezione principale per la modifica e la rappresentazione grafica della mappa, che permette di creare più mappe indipendenti con indicatori di stato dei sensori in tempo reale.

Questi moduli semplificano l’interazione con i nodi della rete, grazie a una gamma completa di elementi visivi, diagrammi e altre utili ambientazioni grafiche.

Svariate possibilità di mappatura

Anche se l’ambiente di rete è intrinsecamente complesso e non può essere semplificato, Network Olympus crea un’infrastruttura pratica che permette agli amministratori di rete di gestire e manutenere i dispositivi con uno sforzo davvero minimo. È possibile suddividere mappe di rete complesse, ad esempio per più piani di un edificio, in layout più piccoli e indipendenti, evitando così ai collaboratori di scorrere tutti i dispositivi per raggiungere quelli di loro competenza. Grazie agli strumenti e ai widget di Network Olympus, gestire nodi e connessioni diventa semplice e immediato.

Scenari d’uso

I casi d’uso principali di Network Olympus includono:

Monitoraggio disponibilità di server critici.
Controllo di metriche hardware (CPU, disco, memoria).
Supervisione prestazioni delle risorse di rete.
Automazione di interventi correttivi.
Reportistica periodica sull’affidabilità complessiva.

Prova subito Network Olympus e scopri quanto può rendere semplice e rassicurante il compito di gestire una rete!

25 novembre 2025
We’re Now on Reddit! Join the Conversation

We’re excited to share that Softinventive Lab now has an official presence on Reddit.

21 marzo 2025
Total Software Deployment 3.5: new assistants and actions

The long-awaited TSD update is here, bringing significant improvements to software and computer storages.